イベント概要レポート
概要
イベント概要レポートは、対象のファイアウォールで発生したイベントや重要度に関する情報を表示します。
本ページでは、イベント概要レポートで参照できる各データについて記載します。
各ウィジェットについて
イベント概要レポートには、以下の各種ウィジェットが実装されております。
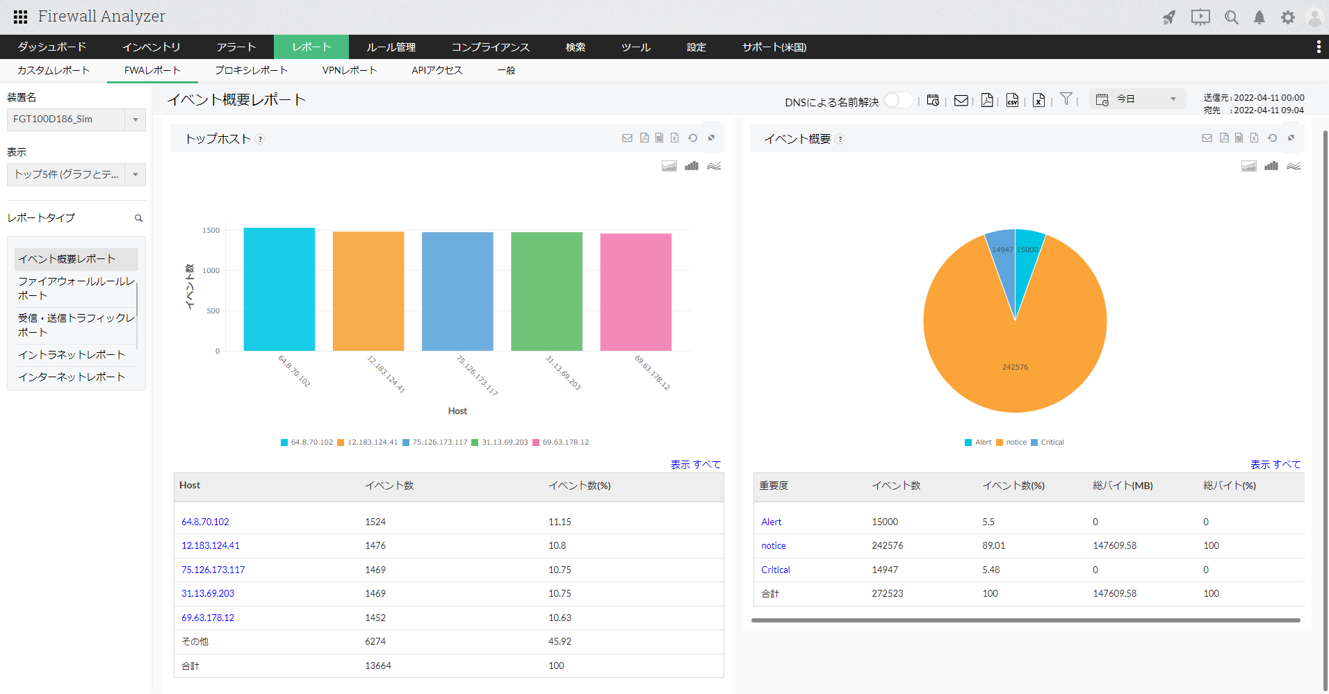
- トップホスト:
イベントの発生元であるホストと、そのイベント数および全体の割合(%)を一覧で表示します。
ホスト名をクリックし、さらにドリルダウンすると以下の情報が表示されます。
| 項目 | 説明 |
|---|---|
| 該当ホストよりイベントが発生しました | 対象ホストから発生したイベントの重要度とそのイベント数および全体の割合(%)が表示されます。 重要度をさらにクリックすると生ログ検索結果の画面が表示され、フォーマットされたログ/生ログより、該当のイベントに関する生ログベースの詳細を確認することができます。 |
- イベント概要:
発生したイベントの重要度と、そのイベント数と割合(%)、トラフィック量とその割合(%)を一覧で表示します。
重要度をクリックし、さらにドリルダウンすると以下の情報が表示されます。
| 項目 | 説明 |
|---|---|
| トップホスト | 対象の重要度のイベントが発生した通信における、ホストとそのイベント数の一覧が表示されます。 ホスト名をさらにクリックすると生ログ検索結果の画面が表示され、フォーマットされたログ/生ログより、該当のイベントとそのホストに関する生ログベースの詳細を確認することができます。 |