トラフィックレポート
概要
トラフィックレポートは、ファイアウォールを通過(permit/accept)した送受信トラフィック量に基づいた帯域使用率を表示します。
本ページでは、トラフィックレポートで参照できる各データについて記載します。
各ウィジェットについて
トラフィックレポートには、以下の各種ウィジェットが実装されております。
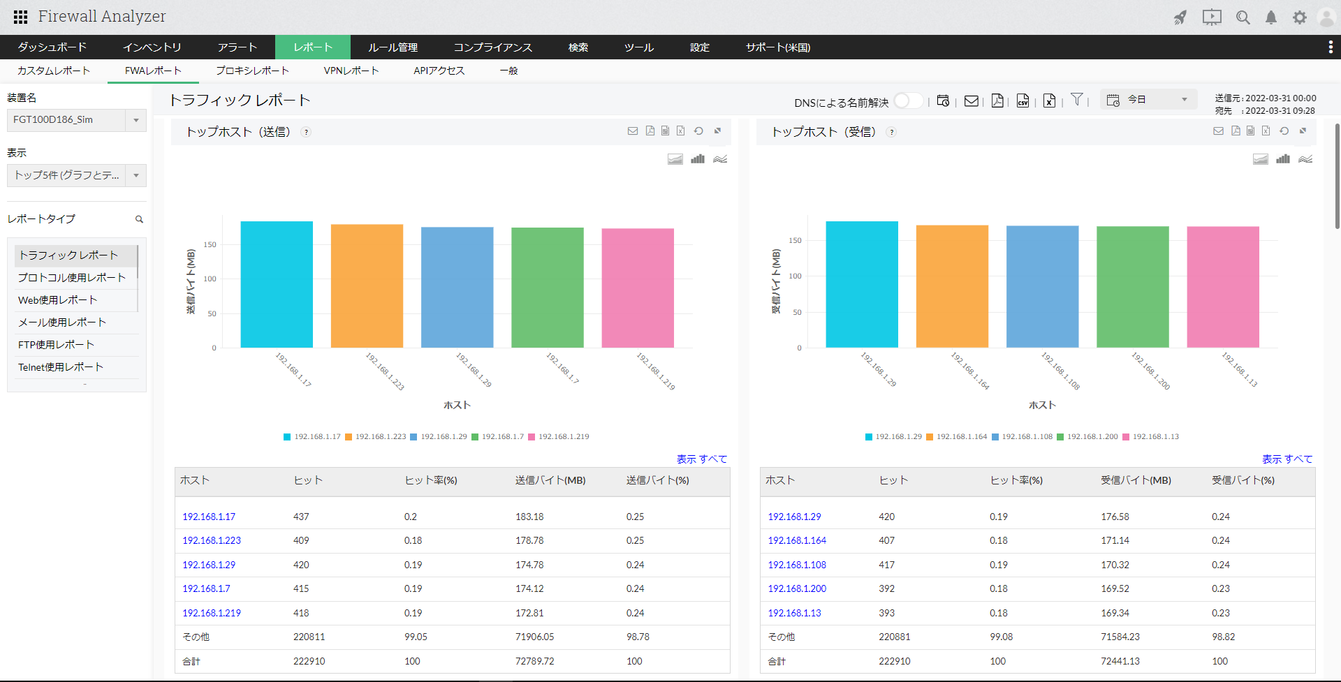
- トップホスト(送信)
- トップホスト(受信)
- トップホスト(送受信)
データを送信、受信している上位のホストに対して、ヒット数、ヒット率(%)、送信バイト/受信バイト(MB)、送信/受信バイト(%)の情報を表示します。
[トップホスト(送受信)]では、上位のホストに対して、ヒット数、送信バイト/受信バイト(MB)、総バイト(MB)の情報を表示します。
ホスト名をクリックし、さらにドリルダウンすると以下の情報が表示されます。
| 項目 | 説明 |
|---|---|
| トッププロトコルグループ | ホストが使用している上位のプロトコルグループを表示します。ヒット数、送信/受信/合計バイト(MB)、送信/受信/合計バイト(%)が一覧で表示されます。 |
| トップ宛先 | ホストがアクセスしたトップの宛先ホストまたはIPアドレスを表示します。プロトコル、ヒット数、送信/受信/合計バイト(MB)、送信/受信/合計バイト(%)が一覧で表示されます。 |
| トップ許可URL | 許可されたURLの一覧です。ヒット数、送信/受信/合計バイト(MB)、送信/受信/合計バイト(%)が一覧で表示されます。 |
| トップブロックURL | ブロックされたURLの一覧です。URLとヒット数が表示されます。 |
| ルール | ホストによって使用されたファイアウォールのルール番号/ID、ヒット数が一覧で表示されます。 |
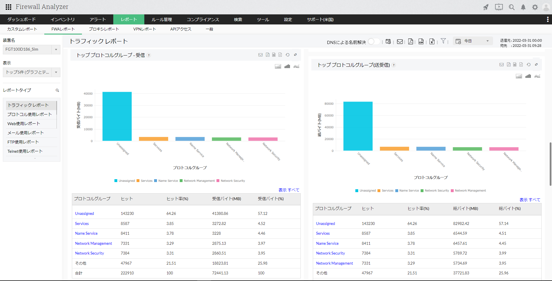
- トッププロトコルグループ(送信)
- トッププロトコルグループ(受信)
- トッププロトコルグループ(送受信)
データを送信、受信している上位のプロトコルグループに対して、ヒット数、ヒット率(%)、送信バイト/受信バイト(MB)、送信/受信バイト(%)の情報を表示します。
[トッププロトコルグループ(送受信)]では、上位のプロトコルグループに対して、ヒット数、総バイト(MB)、総バイト(%)の情報を表示します。
プロトコルグループ名をクリックし、さらにドリルダウンすると以下の情報が表示されます。
| 項目 | 説明 |
|---|---|
| トッププロトコル | 当該プロトコルグループの上位のプロトコルを表示します。ヒット数、送信/受信/合計バイト数(MB)、送信/受信/合計バイト(%)一覧で表示します。 |
| トップホスト | 当該プロコトルグループの上位のホストを表示します。ヒット、送信/受信/合計バイト数(MB)、送信/受信/合計バイト(%)を一覧で表示します。 |
| トップユーザー | 当該プロコトルグループの上位のユーザーを表示します。ヒット、送信/受信/合計バイト数(MB)、送信/受信/合計バイト(%)を一覧で表示します。 |
| トップ宛先 | 当該プロトコルグループの上位の宛先です。ヒット、送信/受信/合計バイト数(MB)、送信/受信/合計バイト(%)を一覧で表示します。 |
| トップ会話(通信) | 当該プロトコルグループによる上位の会話(通信)です。ホスト、宛先、プロトコル、ヒット、送信/受信/合計バイト数(MB)、送信/受信/合計バイト(%)を一覧で表示します。 |
| トラフィック分布(業務時間) | 業務時間に沿って、ヒット、送信/受信/合計バイト(MB)情報を一覧で表示します。 |
| トラフィック分布(業務時間外) | 業務時間外に沿って、ヒット、送信/受信/合計バイト(MB)情報を一覧で表示します。 |
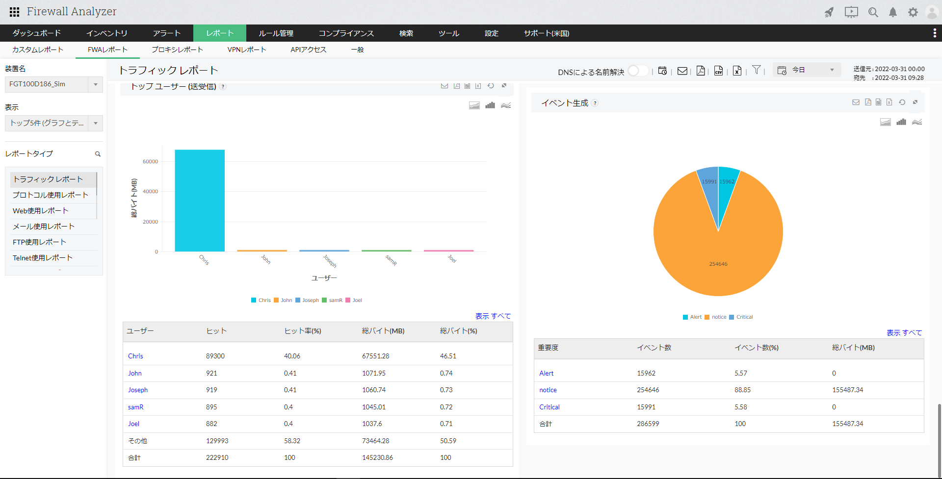
- トップユーザー(送信)
- トップユーザー(受信)
- トップユーザー(送受信)
データを送信、受信している上位のユーザーに対して、ヒット数、ヒット率(%)、送信バイト/受信バイト(MB)、送信/受信バイト(%)の情報を表示します。
[トップユーザー(送受信)]では、上位のユーザーに対して、ヒット数、ヒット率(%)、総バイト(MB)、総バイト(%)の情報を表示します。
ユーザー名をクリックし、さらにドリルダウンすると以下の情報が表示されます。
| 項目 | 説明 |
|---|---|
| プロトコルグループ | 通信に使用している上位のプロトコルグループを表示します。ヒット、送信/受信/合計バイト(MB)が一覧で表示されます。 |
| トップ宛先 | 通信を行っている上位の宛先を表示します。プロトコル、送信/受信/合計バイト(MB)、送信/受信/合計バイト(%)を一覧で表示します。 |
| トップホスト | 通信を行っているユーザーごとの上位のホストを表示します。ヒット、送信/受信/合計バイト(MB)を一覧で表示します。 |
| ルール | ユーザーが通信で使用しているファイアウォールのルール番号/IDとヒット数を一覧で表示します。 |
- イベント生成
イベントの件数やバイト数を、AlertやCriticalなどの重要度に応じて一覧で表示します。
重要度をクリックし、さらにドリルダウンすると以下の情報が表示されます。
| 項目 | 説明 |
|---|---|
| トップホスト | 重要度のイベントに該当するホスト名とそのイベント数を一覧で表示します。 |