イントラネットレポート
概要
イントラネットレポートは、内部ホスト(LAN内部のホスト)に関するトラフィック情報を表示します。
本ページでは、イントラネットレポートで参照できる各データについて記載します。
内部ホストを特定するために、事前にイントラネット設定を行う必要があります。
各ウィジェットについて
イントラネットレポートには、以下の各種ウィジェットが実装されております。
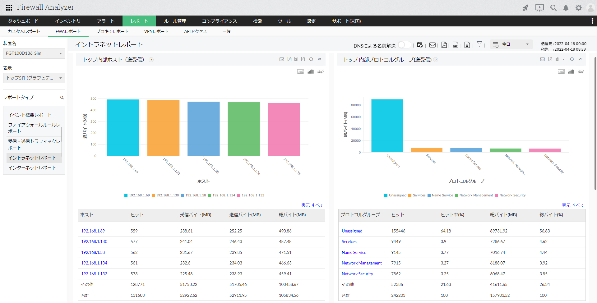
- トップ内部ホスト(送受信):
ファイアウォール経由でトラフィックを送受信している上位内部ホストの、通信情報(ホスト、ヒット数、受信バイト、送信バイト、総バイト)が表示されます。 - トップ内部プロトコルグループ(送受信):
内部ホストがファイアウォール経由でトラフィックを送受信する際に使用している上位プロトコルグループの、通信情報(プロトコルグループ、ヒット数、ヒット率、総バイト、総バイト率)が表示されます。
[トップ内部ホスト(送受信)]ウィジェットでホスト名をクリックし、さらにドリルダウンすると以下の情報が表示されます。
| 項目 | 説明 |
|---|---|
| トッププロトコルグループ | 該当ホストによって使用された上位のプロトコルグループに関する通信情報(プロトコルグループ、ヒット数、受信バイト、送信バイト、総バイト)が一覧で表示されます。 一覧からプロトコルグループ名をクリックすることで、更に[トッププロトコル]、[トップ宛先]から、上位のプロトコル、宛先情報を表示します。 |
| トップ宛先 | 該当ホストから上位の宛先への通信に関する情報(宛先、プロトコル、ヒット数、総バイト、総バイト率)が一覧で表示されます。 |
| トップ許可したURL | 該当ホストがアクセスした上位のURLに関する通信情報(URL、ヒット数、ヒット率、総バイト、総バイト率)が一覧で表示されます。 |
| トップ拒否したURL | 該当ホストからのアクセスで拒否されたURLに関する通信情報(URL、ヒット数)が一覧で表示されます。 |
| ルール | 該当ホストで使用したファイアウォールルールに関する通信情報(ルール番号/ID、ヒット数)が一覧で表示されます。 |
[トップ内部プロトコルグループ(送受信)]ウィジェットでプロトコルグループ名をクリックし、さらにドリルダウンすると以下の情報が表示されます。
| 項目 | 説明 |
|---|---|
| トッププロトコル | 内部ホストが使用した上位のプロトコルに関する通信情報(プロトコル、ヒット数、受信バイト、送信バイト、総バイト、総バイト率)が一覧で表示されます。 |
| トップホスト | 該当のプロトコルグループを使用した上位の内部ホストに関する通信情報(ホスト、ヒット数、受信バイト、送信バイト、総バイト、総バイト率)が一覧で表示されます。 |
| トップ宛先 | 内部ホストが該当のプロトコルグループを使用してアクセスした、上位の宛先に関する通信情報(宛先、ヒット数、総バイト、総バイト率)が一覧で表示されます。 |
| トップ通信(会話) | 該当のプロトコルグループを使用した内部ホストの上位の通信情報(ホスト、宛先、プロトコル、ヒット数、受信バイト、送信バイト、総バイト、総バイト率)が一覧で表示されます。 |
- トップ内部サーバー:
トラフィックの多い、上位の内部サーバーとヒット数、総バイト、総バイト率を表示します。
宛先ベースのウィジェットで、外部ホストとの通信が多い上位の内部サーバーが表示されます。 - トップ通信:
内部ホストに関する上位の通信情報(ホスト、宛先、プロトコル、ヒット数、総バイト、総バイト率)が表示されます。