トップトーカー(プロキシレポート)
概要
プロキシレポートのトップトーカーレポートでは、プロキシサーバー経由で通信を行っている上位のホストとユーザー情報を表示します。
本ページでは、トップトーカーレポートで参照できる各データについて記載します。
各ウィジェットについて
トップトーカーレポートには、以下の各種ウィジェットが実装されております。
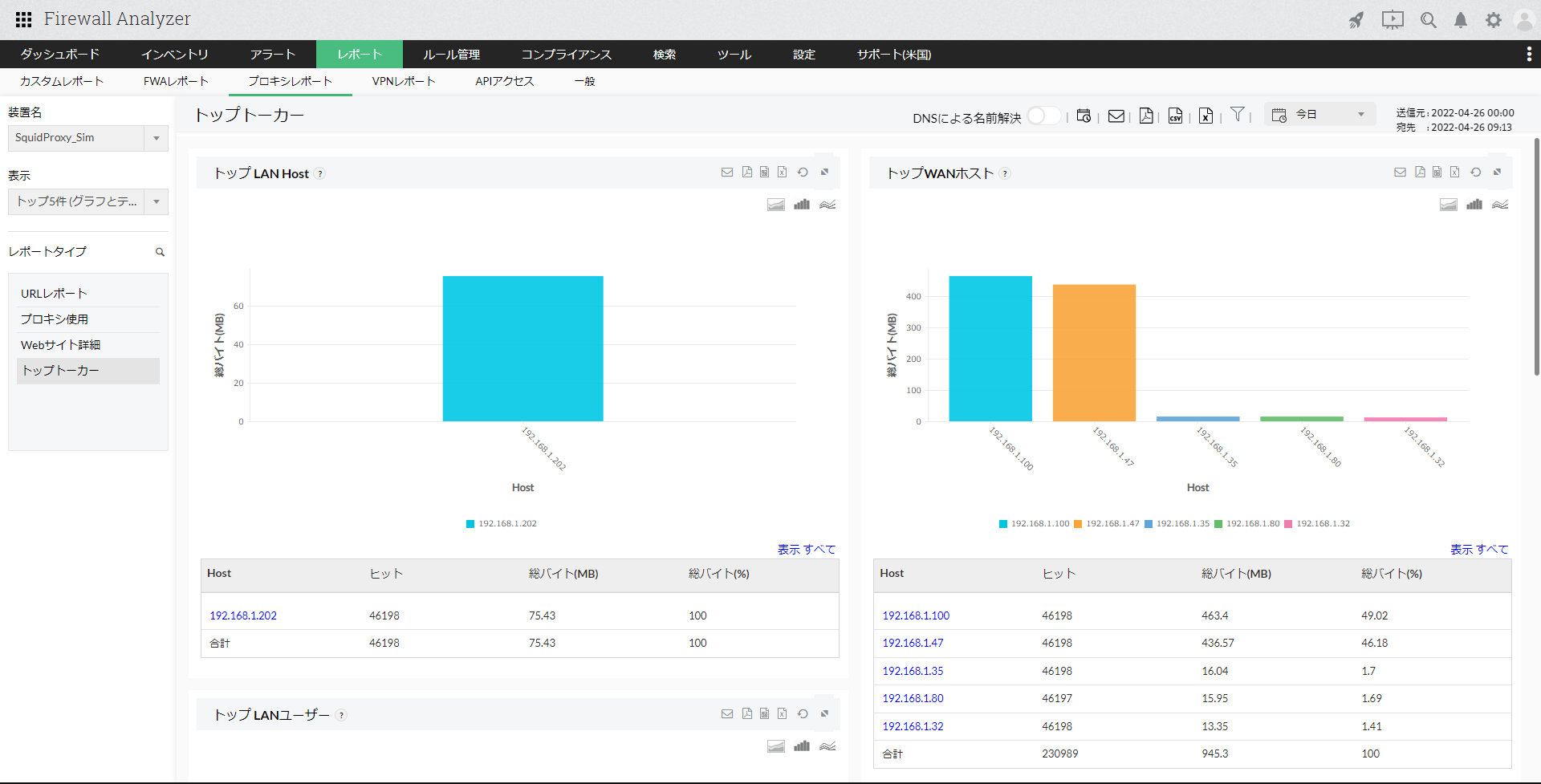
- トップLANホスト:
プロキシキャッシュによってリクエストが処理されたLANホスト(WANへの接続でキャッシュを使用できたLANホスト)に関する情報(ホスト名、ヒット数、総バイト、総バイト率)を一覧で表示します。 - トップWANホスト:
プロキシキャッシュによってリクエストが処理されなかったLANホスト(WANへの接続でキャッシュを使用できなかったLANホスト)に関する情報(ホスト名、ヒット数、総バイト、総バイト率)を一覧で表示します。
[トップLANホスト]、[トップWANホスト]ウィジェットで、ホスト名をクリックし、さらにドリルダウンすると以下の情報が表示されます。
| 項目 | 説明 |
|---|---|
| トップサイト | 該当のホストによってアクセスが発生したサイトに関する通信情報(サイト、ヒット数、総バイト)が一覧で表示されます。 |
| トップURL | 該当のホストによってアクセスが発生したURLに関する情報(URL、ヒット数、総バイト)が一覧で表示されます。 |
| トップ拒否URL | 該当のホストがアクセスを拒否されたURLに関する情報(URL、ヒット数、総バイト)が一覧で表示されます。 |
| キャッシュ使用-キャッシュコード | 該当のホストが使用したキャッシュコードに関する情報(キャッシュコード、ヒット数、総バイト)が一覧で表示されます。 キャッシュコードをクリックし更にドリルダウンすることで、該当のキャッシュコードでアクセスが発生したサイト、URL情報が表示されます。 |
| キャッシュ使用-HTTPステータスコード | 該当ホストのHTTPステータスコードにもとづく、キャッシュ使用に関する情報(HTTPステータスコード、ヒット数、総バイト)が一覧で表示されます。 |
| プロキシ使用:ピアステータス | 該当ホストのピアステータスにもとづく、キャッシュ使用に関する情報(ピアステータスコード、ヒット数、総バイト)が一覧で表示されます。 |
| トップユーザー | 該当ホストを使用したユーザーに関する情報(認証ユーザー名、ヒット数、総バイト)が一覧で表示されます。 |
- トップLANユーザー:
プロキシキャッシュによってリクエストが処理されたLANユーザー(WANへの接続でキャッシュを使用できたLANユーザー)に関する情報(ユーザー名、ヒット数、総バイト)を一覧で表示します。 - トップWANユーザー:
プロキシキャッシュによってリクエストが処理されなかったLANユーザー(WANへの接続でキャッシュを使用できなかったLANユーザー)に関する情報(ユーザー名、ヒット数、総バイト)を一覧で表示します。
[トップLANユーザー]、[トップWANユーザー]ウィジェットで、ユーザー名をクリックし、さらにドリルダウンすると以下の情報が表示されます。
| 項目 | 説明 |
|---|---|
| トップサイト | 該当のユーザーによってアクセスが発生したサイトに関する通信情報(サイト、ヒット数、総バイト)が一覧で表示されます。 |
| トップURL | 該当のユーザーによってアクセスが発生したURLに関する情報(URL、ヒット数、総バイト)が一覧で表示されます。 |
| トップ拒否URL | 該当のユーザーがアクセスを拒否されたURLに関する情報(URL、ヒット数、総バイト)が一覧で表示されます。 |
| キャッシュ使用-キャッシュコード | 該当のユーザーが使用したキャッシュコードに関する情報(キャッシュコード、ヒット数、総バイト)が一覧で表示されます。 キャッシュコードをクリックし更にドリルダウンすることで、該当のキャッシュコードでアクセスが発生したサイト、URL情報が表示されます。 |
| キャッシュ使用-HTTPステータスコード | 該当ユーザーのHTTPステータスコードにもとづく、キャッシュ使用に関する情報(HTTPステータスコード、ヒット数、総バイト)が一覧で表示されます。 |
| プロキシ使用:ピアステータス | 該当ユーザーのピアステータスにもとづく、キャッシュ使用に関する情報(ピアステータスコード、ヒット数、総バイト)が一覧で表示されます。 |
| トップホスト | 該当ユーザーにより使用されたホストに関する情報(ホスト名、ヒット数、総バイト)が一覧で表示されます。 |
- トップユーザー(LANとWAN):
トップLANユーザーとトップWANユーザーから発生するトラフィックを占める上位ユーザーに関する情報(ユーザー名、ホスト、タイプLAN/WAN、ヒット数、総バイト)を一覧で表示します。 - トップ会話(通信):
プロキシサーバーを介して発生しているトラフィックの上位の通信情報(ユーザー名、ホスト、宛先、ヒット数、経過時間、総バイト)を一覧で表示します。