ウイルスレポート
概要
ウイルスレポートでは、受信したsyslogに含まれる情報をもとに、
通信の発生元や宛先、ネットワークに影響を及ぼすウイルス情報を表示します。
本ページでは、ウイルスレポートで参照できる各データについて記載します。
各ウィジェットについて
ウイルスレポートには、以下の各種ウィジェットが実装されております。
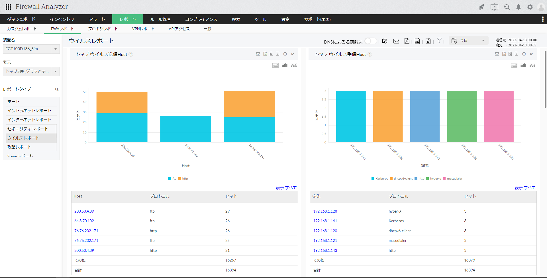
- トップウイルス送信Host
- トップウイルス受信Host
ウイルス送信元のホストやウイルス通信を受信したホスト情報とプロトコル、ヒット数を一覧で表示します。
ホスト名または宛先をクリックし、さらにドリルダウンすると以下の情報が表示されます。
| 項目 | 説明 |
|---|---|
| プロトコルを通してホストから生成されたウイルス | 該当のプロトコル、ホストから発生したウイルス通信に関する情報(ウイルス名、宛先、重要度、ファイル、ヒット数、サブタイプ、ステータス)が一覧で表示されます。 ウイルス名をさらにクリックすると生ログ検索結果の画面が表示され、フォーマットされたログ/生ログより、該当のウイルスに関する生ログベースの詳細を確認することができます。 |
| プロトコルを通して宛先に送信されたウイルス | 該当のプロトコル、宛先に対して発生したウイルス通信に関する情報(ウイルス名、ホスト、重要度、ファイル、ヒット数、サブタイプ、ステータス)が一覧で表示されます。 ウイルス名をさらにクリックすると生ログ検索結果の画面が表示され、フォーマットされたログ/生ログより、該当のウイルスに関する生ログベースの詳細を確認することができます。 |
- トップウイルスプロトコル
- トップウイルス重要度
各ウイルスの通信で使用されたプロトコル情報および優先度(重要度)、ヒット数を一覧で表示します。
ウイルス名をクリックし、さらにドリルダウンすると以下の情報が表示されます。
| 項目 | 説明 |
|---|---|
| プロトコルを通過したウイルスの概要 | 該当のプロトコル、ウイルス通信に関する情報(ホスト、宛先、重要度、ファイル、ヒット数、サブタイプ、ステータス)が一覧で表示されます。 ホスト名をさらにクリックすると生ログ検索結果の画面が表示され、フォーマットされたログ/生ログより、該当のウイルス、ホストに関する生ログベースの詳細を確認することができます。 |
| 重要度のウイルスの概要 | 該当の重要度、ウイルス通信に関する情報(ホスト、宛先、プロトコル、ファイル、ヒット数、サブタイプ、ステータス)が一覧で表示されます。 ホスト名をさらにクリックすると生ログ検索結果の画面が表示され、フォーマットされたログ/生ログより、該当の重要度、ホストに関する生ログベースの詳細を確認することができます。 |
- トップウイルスファイル
特定のファイルを含むウイルス通信が発生した場合に、該当のファイル名とヒット数を表示します。 - トップウイルスステータス
各ウイルスに対する通信ステータスとそのヒット数を表示します。 - トップウイルス発生元
ウイルスの発生元ホストとターゲットにされたホスト数を表示します。
[トップウイルスファイル]ウィジェットでファイル名をクリックし、さらにドリルダウンすると以下の情報が表示されます。
| 項目 | 説明 |
|---|---|
| ファイルを含むウイルス | 該当ファイルを含むウイルス通信に関する情報(ウイルス名、ホスト、宛先、プロトコル、重要度、ヒット数、サブタイプ、ステータス)が一覧で表示されます。 |
[トップウイルスステータス]ウィジェットでウイルス名をクリックし、さらにドリルダウンすると以下の情報が表示されます。
| 項目 | 説明 |
|---|---|
| ステータスのウイルスの詳細 | 該当ステータス、ウイルスの通信に関する情報(ホスト、宛先、プロトコル、重要度、ヒット数、サブタイプ、ステータス)が一覧で表示されます。 |
[トップウイルス発生元]ウィジェットでホスト名をクリックし、さらにドリルダウンすると以下の情報が表示されます。
| 項目 | 説明 |
|---|---|
| P2Pウイルス詳細 | 該当ホストから発生したウイルス通信に関する情報(宛先、ウイルス名、ファイル、ステータス、カウント)が一覧で表示されます。 |
「サブタイプ」とは、該当のファイアウォールで定義されたウイルスのサブタイプを指します。
該当するサブタイプ名が存在しない場合には、「サブタイプ」の項目は空欄で表示されます。