Web使用レポート
概要
Web使用レポートは、ファイアウォールを通過(permit/accept)したWebプロトコルグループに基づいた帯域使用率を表示します。
本ページでは、Web使用レポートで参照できる各データについて記載します。
プロトコルグループに分類されているプロトコルは、[設定]→[システム]→[プロトコルグループ]より、参照または追加が可能です。
各ウィジェットについて
Web使用レポートには、以下の各種ウィジェットが実装されております。
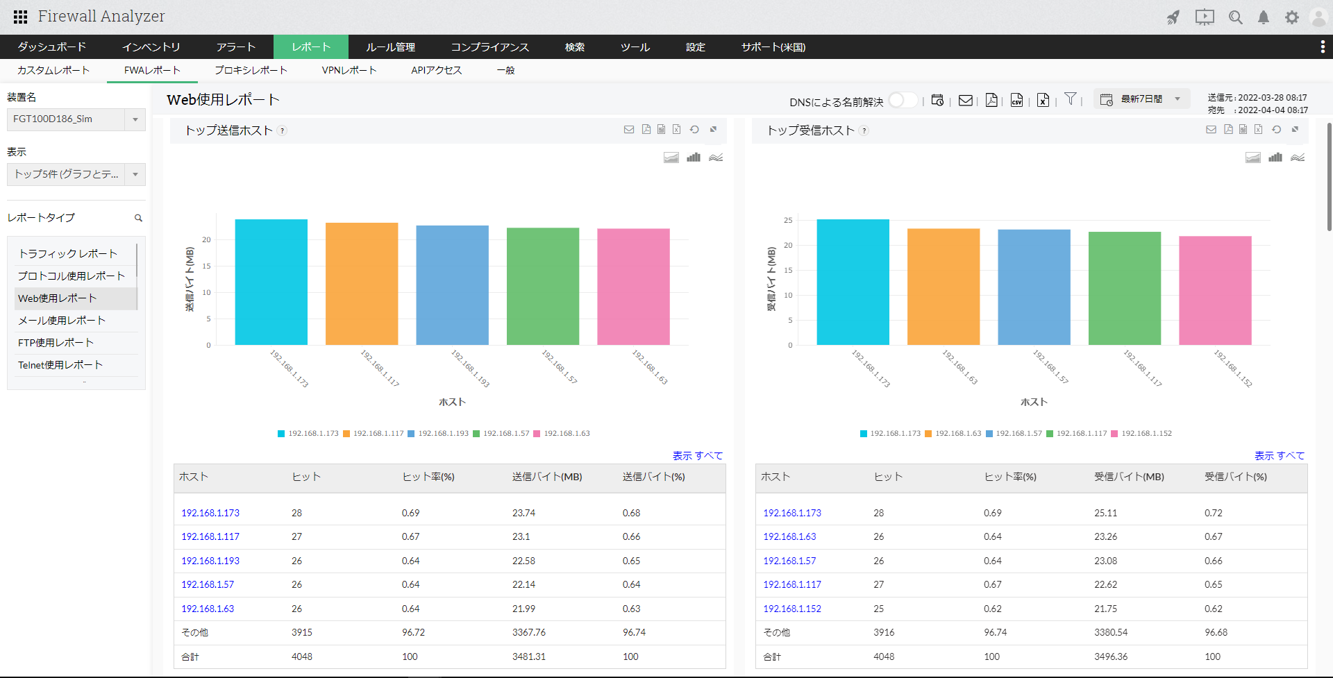
- トップ送信ホスト
- トップ受信ホスト
- トップ送受信ホスト
Webプロトコルデータを送信、受信している上位のホストに対して、ヒット数、ヒット率(%)、送信/受信/総バイト(MB)、送信/受信/総バイト(%)の情報を表示します。
ホスト名をクリックし、さらにドリルダウンすると以下の情報が表示されます。
| 項目 | 説明 |
|---|---|
| トッププロトコル | ホストが使用している上位のWebプロトコルを表示します。ヒット数、送信/受信/合計バイト(MB)が一覧で表示されます。 |
| トップ宛先 | ホストがアクセスしたトップの宛先ホストまたはIPアドレスを表示します。ヒット数、送信/受信/合計バイト(MB)、送信/受信/合計バイト(%)が一覧で表示されます。 |
| トップ通信 | Webプロトコルを使用している上位の通信を表示します。ホスト、宛先、プロトコル、ヒット数、送信/受信/合計バイト(MB)、送信/受信/合計バイト(%)が一覧で表示されます。 |
| トップURL | 上位のURLの一覧です。ヒット数、送信/受信/合計バイト(MB)、送信/受信/合計バイト(%)が一覧で表示されます。 |
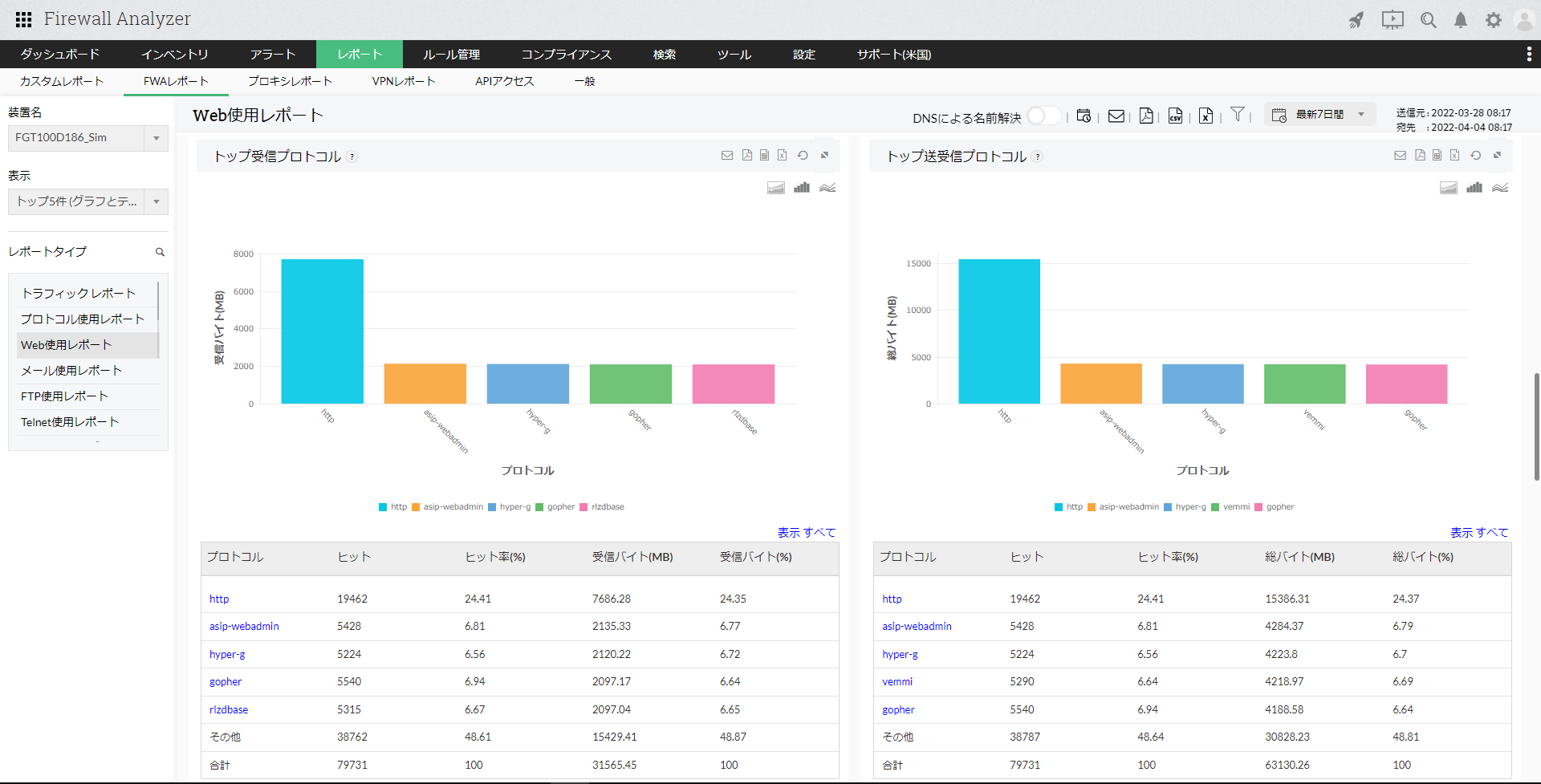
- トップ送信プロトコル
- トップ受信プロトコル
- トップ送受信プロトコル
送受信されている上位のWebプロトコルに対して、ヒット数、ヒット率(%)、送信/受信/総バイト(MB)、送信/受信/総バイト(%)の情報を表示します。
プロトコル名をクリックし、さらにドリルダウンすると以下の情報が表示されます。
| 項目 | 説明 |
|---|---|
| トップホスト | プロトコルを使用している上位のホストを表示します。ヒット数、送信/受信/合計バイト(MB)が一覧で表示されます。 |
| トップ宛先 | 該当のプロトコルを使用した通信の内、トップの宛先ホストまたはIPアドレスを表示します。ヒット数、送信/受信/合計バイト(MB)、送信/受信/合計バイト(%)が一覧で表示されます。 |
| トップ通信 | 該当のプロトコルを使用している上位の通信を表示します。ホスト、宛先、ヒット数、送信/受信/合計バイト(MB)、送信/受信/合計バイト(%)が一覧で表示されます。 |
- トップ送信ユーザー
- トップ受信ユーザー
- トップ送受信ユーザー
Webプロトコルデータを送受信している上位のユーザーに対して、ヒット数、ヒット率(%)、送信/受信/総バイト(MB)、送信/受信/総バイト(%)の情報を表示します。
ユーザー名をクリックし、さらにドリルダウンすると以下の情報が表示されます。
| 項目 | 説明 |
|---|---|
| トッププロトコル | ユーザーが使用している上位のWebプロトコルを表示します。ヒット数、送信/受信/合計バイト(MB)が一覧で表示されます。 |
| トップ宛先 | 該当ユーザーがWebプロトコルを使用した通信の内、上位の上位の宛先ホストまたはIPアドレスを表示します。ヒット数、送信/受信バイト(MB)、送信/受信/合計バイト(%)が一覧で表示されます。 |
| トップホスト | 該当ユーザーがWebプロトコルを使用した通信の内、上位のホストを表示します。ヒット数、送信/受信バイト(MB)が一覧で表示されます。 |
- トップルール
- トップURL
Webプロトコルの通信でトリガーとなったルール番号/IDに対して、プロトコル、ルール番号/ID、ヒット数の情報を表示します。
また、上位のURLに対して、宛先、URL、ヒット数、総バイト(MB)情報を一覧で表示します。