ログ解析・可視化を実現する豊富なレポート
Firewall Analyzerでは、ファイアウォール/UTM、VPN、プロキシサーバーなどに関する30種類以上のレポートを標準装備しています。 出力できるレポートについては、ファイアウォール/UTM/プロキシサーバーが生成するログ情報に依存します。各種レポートは、WebUI上での参照の他、PDF/CSV形式でのファイル出力が可能です。
1.FWAレポート機能
FWAレポートには、ファイアウォール/UTMのログ解析により生成される22種類のレポートが含まれています。
- トラフィックレポート
- トレンドレポート
- プロトコル使用レポート
- Web使用レポート
- メール使用レポート
- セキュリティレポート
- ウイルスレポート
- 攻撃レポート
- Spamレポート
- ファイアウォールルールレポート
- 管理者レポート
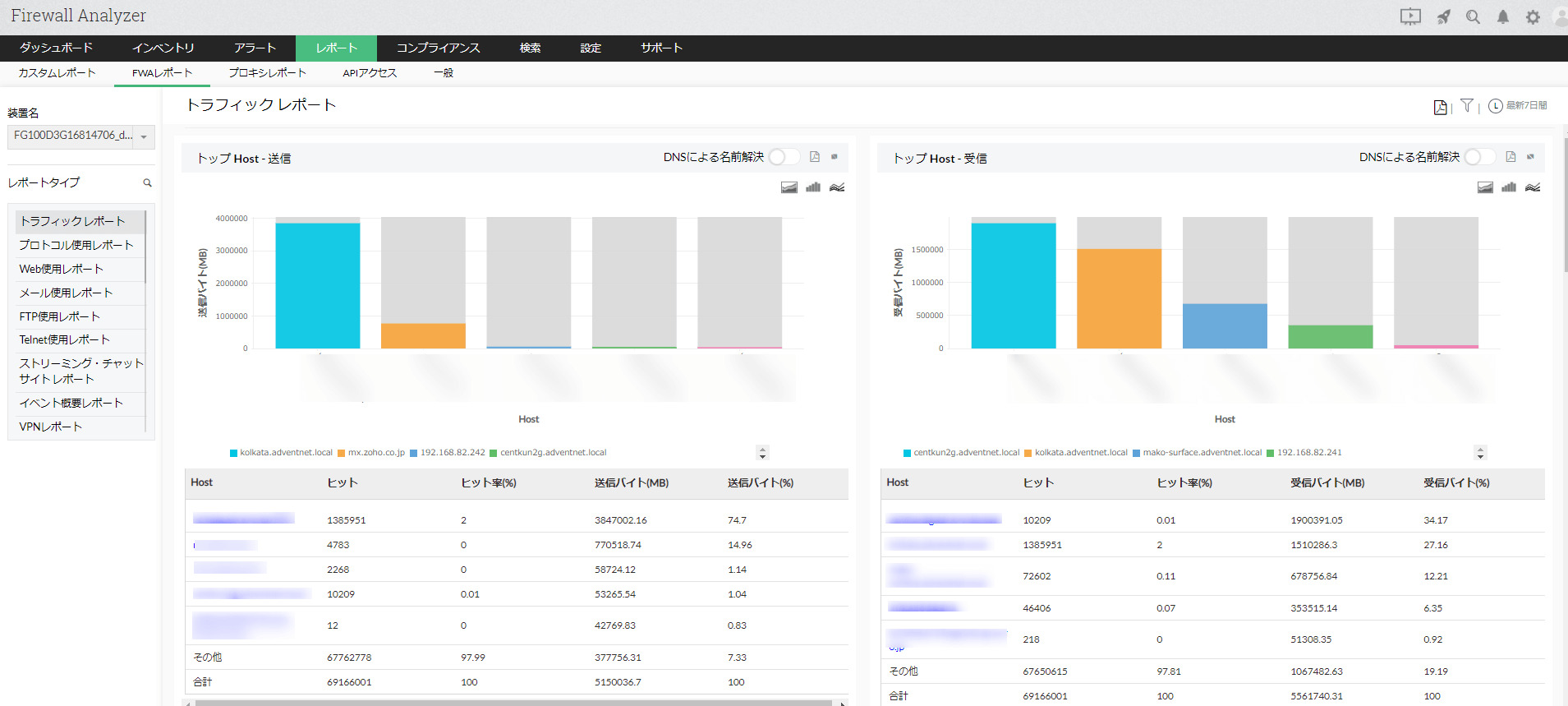
トラフィックレポート
トラフィックレポートでは、Host、プロトコルグループ、ユーザーごとに、トラフィック使用量が多い順に表示します。以下の10種類のウィジェットが含まれています。
- トップ Host - 送信
- トップ Host - 受信
- トップ Host(送受信)
- トッププロトコルグループ - 送信
- トッププロトコルグループ - 受信
- トッププロトコルグループ(送受信)
- トップユーザー - 送信
- トップユーザー - 受信
- トップユーザー(送受信)
- イベント生成
※ユーザー情報は、ログ解析対象装置でユーザー認証を行っている場合のみ表示されます。
ライブトラフィックウィジェット
ライブトラフィックウィジェットでは、ダッシュボード上で対象装置ならびにインターフェースを通過するトラフィック量をグラフとして提供します。 各デバイス毎の受信/送信トラフィック量を簡単に確認することが可能です。 インターフェース情報は、SNMPにて情報取得が可能です。
トレンドレポート
トレンドレポートでは、プロトコル使用、トラフィック量、イベント発生について時間帯ごとに表示します。以下の3種類のレポートがございます。
- プロトコルトレンドレポート
- トラフィックトレンドレポート
- イベントトレンドレポート
プロトコル使用レポート
プロトコル使用レポートでは、すべてのプロトコルグループの帯域使用状況とHost、ユーザー情報に関するレポートを出力します。プロトコルグループは、Web、メール、FTP、Telnet、Name Serviceなど豊富にございます。設定タブからプロトコルグループの新規追加や、各プロトコルグループに含まれるプロトコルの表示/編集することも可能です。
Web使用レポート
メール使用レポート
セキュリティレポート
セキュリティレポートでは、ルール制御により拒否された通信(Deny通信)などをもとに、ホスト名、宛先、プロトコルなどの情報を表示します。
ウイルスレポート
ファイアウォールで検知されたウイルス情報をレポートとして表示します。 このレポートでは、ウイルスの送信/受信Host、ウイルスプロトコル、ウイルスステータス(Permit/Deny)情報を表示します。
攻撃レポート
ファイアウォールで検知された攻撃情報をレポートとして表示します。 このレポートでは、攻撃者/攻撃ターゲット、攻撃プロトコル、攻撃ステータス(Permit/Deny)情報を表示します。
Spamレポート
ファイアウォールで検知されたSpam情報をレポートとして表示します。 このレポートでは、ネットワークに悪影響を与えた ウイルスとワームを特定するのに役立ち、被害範囲の分析と攻撃の送信元の追跡をします。
ファイアウォールルールレポート
ファイアウォールルールレポート は、対象のファイアウォールで設定されているルールの使用状況、使用頻度の高いHost情報をレポートとして生成します。
- トップ使用ルール
- トップ未使用ルール
- トップルール-プロトコルグループ
- トップルール-Host基準
- トップルール-宛先基準
ファイアウォール未使用ポリシーレポート
ファイアウォール機器では、お客様環境に応じて数多くのポリシー/ルールが設定されています。 それらのポリシー/ルールには、使用頻度の高いもの、全く使用されていないものがあるでしょう。ファイアウォールに設定されたルールをFirewall Analyzerで取り込むと、設定されているルール情報とログ内に含まれるルール情報の差分を未使用ルールとしてレポートに表示します。
>>ルールクリーンアップ機能(未使用ポリシーレポート)の詳細はこちら
管理者レポート
ファイアウォールへアクセスしたユーザーのログオン/ログオフの成功/失敗イベントをレポートします。 管理者レポートはCisco PIX, NetScreen, FortiGate, Identiforce Gateway が対象です。
2.VPNレポート機能
VPNレポートには、VPN通信のログによる以下の7種類のレポートが含まれています。ファイアウォールやUTMのログを収集し、VPN通信を識別して解析することで、VPNトラフィックの可視化やセキュリティリスクの可視化を行います。
- VPNレポート
- VPNトップユーザーレポート
- VPNセッション情報レポート(2種類)
- VPN概要レポート
- VPNトレンドレポート(2種類)
VPNトップユーザーレポート
Top Usersレポートでは、VPN接続回数の多いユーザーを順に表示します。ヒット数の他に、合計接続時間やトラフィック量、初回/最終のログイン時刻を表示します。ユーザー名から掘り下げて、それぞれのセッションの詳細情報も把握できます。
3.プロキシレポート機能
プロキシレポートには、プロキシサーバーログの解析により生成される以下の4種類のレポートが含まれています。
- URLレポート
- プロキシ使用レポート
- Webサイト詳細レポート
- TopTalker レポート
Webサイト詳細レポート
Webサイト詳細レポートでは、プロキシサーバーを介して通信が発生した際の、Webサイト、ドメインなどの情報をレポートで生成します。 社内のWebアクセス利用状況の把握に活用されます。
- トップWebサイト
- トップドメイン
- トップWebページ
- 拒否されたトップユーザー
- トップ拒否されたリクエスト
- プロキシウイルス
4.カスタムレポート機能
カスタムレポートを活用することで、任意の条件のログ解析レポートを生成・保存したり、スケジューリングにより任意のメールアドレスへの定期的なレポート送付が可能になります。













