ネットワーク輻輳とは?
輻輳とは、さまざまな方面から集まり混雑することを意味します。ネットワークの場合、特定の回線に通信が集中し、帯域幅の上限に達したためにネットワーク遅延などが発生している状態のことを言います。
例えば、特定の時間帯にファイルアーバーへのアクセスが膨大になったり、クライアントOSのアップデートによりインターネットとの通信が膨大になることで輻輳が発生します。そして、輻輳の原因によって適切な解決方法は異なります。主な対処方法は、以下の3つです。
- 帯域幅を広げる
- 多量の通信を行っている社員に注意をする
- 輻輳が落ち着くまで待機する
どの対処を行うかは、輻輳の原因となっている通信について、利用アプリケーションや送信元/宛先IPアドレスなどの詳細情報から判断します。例えば、ある社員が業務に関係のないアプリケーションを利用した通信が原因で輻輳が発生している場合は、その社員に注意喚起することで輻輳を改善することができます。
このように、ネットワーク輻輳について「原因調査」や「対処方法の検討」を行う場合、ネットワーク通信の内訳把握は不可欠です。
内訳把握で話題の技術
内訳情報の把握を行う技術として、「フロー技術」が話題となっています。フロー技術の代表格であるNetFlowは、ネットワークトラフィックの監視を目的にCisco社が開発した技術です。ルーターやスイッチなどのネットワーク機器を流れるパケットからフローデータを生成します。フローデータには、NetFlow以外にも、sFlowやAppFlowなどのフロー技術により生成されるものがあります。
フローデータは、送信元IPアドレス、宛先IPアドレス、TCP/UDPポート送信元番号、TCP/UDPポート宛先番号、L3プロトコル、Tosバイト(DSCP)、入力インターフェースなどの情報を持ちます。このフローデータを活用することで、トラフィックの内訳情報を簡単に把握できるようになります。
そのため、ネットワーク帯域を流れる通信の総量を把握できるSNMPに加えて、補完的に利用することで大きな効果を得ることができます。
フローデータを活用するために必要なもの
フロー技術で生成されたフローデータを活用するためには、NetFlowに対応したネットワーク機器の他に、フローデータを収集し、可視化するツールが不可欠です。それがフローコレクターです。
モニタリングの強化に活用されることが多いため、しきい値を超えた場合のメール通知などにも対応しており、今、多くのネットワーク管理者がSNMPマネージャーに加え、フローコレクターの導入を進めています。
例えば、フローコレクタ―では以下のような分析画面を約4クリックで表示できます。
レポートも充実したフローコレクター
ManageEngineが提供するNetFlow Analyzerは、フローデータの収集/可視化だけではなく、様々な視点での分析に活用できる豊富なレポート機能も実装した、低価格フローコレクタ―です。運用に乗せやすいシンプルで分かりやすい管理画面が特長で、誰でも簡単にドリルダウンしながら、輻輳によるネットワーク遅延の原因となっている通信をIPアドレス単位で特定できます。
NetFlow Analyzerは、収集したフローデータを用いて、以下のようなレポートを管理画面上に簡単に生成できるので調査の迅速化に役立ちます。また、それらのレポートはPDFまたはCSVでエクスポート、管理画面からメール送付も可能です。
レポート機能
NetFlow Analyzerの各種レポート機能は、トラブルシューティング時の調査を目的としたもの以外にも、報告を目的としたものもあります。
- 【調査】 リアルタイムトラフィックグラフ
- 【調査】 トップレポート(ホスト/アプリケーション/通信)
- 【調査】 比較レポート
- 【調査】 検索レポート
- 【調査】 IPマルチキャストレポート
- 【調査】 ASトラフィックレポート
- 【報告】 統合レポート
- 【報告】 QoSレポート
- 【報告】 レポートのスケジュール
- 【調査/報告】 トラブルシューティングレポート
- 【調査/報告】 キャパシティプランニングレポート
- 【調査/報告】 レポートのプロファイル
また、フローデータを用いないレポートもあります。
- 【調査】Cisco Mediatraceレポート
- 【調査】Cisco NBARレポート
- 【調査】Cisco CBQoSレポート
トラブルシューティングレポート
特定のデバイスやインターフェースに関するトラフィック情報はすべて統合レポートに表示されます。このレポートで、容量、可用性、速度などのきわめて重要な情報が得られます。レポートは、PDF形式やCDV形式でエクスポート可能です。これらのレポートにより、一定の期間に関する限りでは高い柔軟性を提供します。これらのパラメーターを監視する期間を選択することができます。
統合レポートの詳細を見る
比較は、性能を計る上で重要な指標になります。比較レポートにより、指定した時間において複数の装置を容易に比較することができます。これにより、一定時間帯で異なるデバイスがどのように稼働しているかを計測することができます。比較レポート機能では、さらに時間帯ごとの比較も可能です。同じ装置でも、異なる時間帯においては異なるパフォーマンスをするでしょう。ネットワーク内のトラフィックパターンはいつも同じではありません。トラフィックがピークに達する特定の重大な時間帯があります。これにより、ネットワーク上の重要なデバイスに直接影響するかもしれません。同一の装置を、トラフィックパターンによって異なる時点で監視することが非常に重要になってきます。比較レポートでは、2つの重要なパラメーターを分析することができます。
比較レポートの詳細を見る
レポートの検索機能により、必要に応じて抽出したい種類のネットワークトラフィック情報を容易に見出すことができます。下記の10の抽出条件から3つを選択し、レポートを生成することができます。
- 送信元アドレス
- 送信元ネットワーク
- 送信元ノード
- 送信先アドレス
- 送信先ネットワーク
- 送信先ノード
- アプリケーション
- ポート
- ポート範囲
- DSCP
検索レポートの詳細を見る
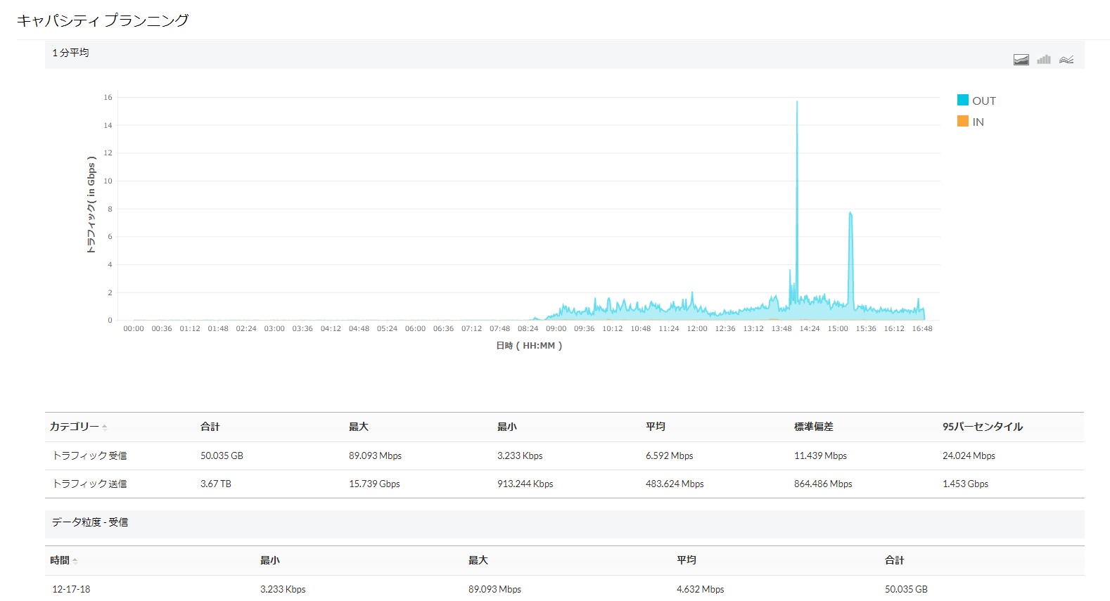
キャパシティプランニングレポート
帯域利用の平均値に対する標準偏差、一定期間毎の平均使用量の変化といった、ネットワーク内で起こる、ビジネスに影響するトラフィック増加を予測し、帯域幅を増強するかどうかを決定するための情報をレポートとして表示します。
キャパシティプランニングレポートの詳細を見る
レポートのプロファイル
ToS/DSCP/IPアドレス/プロトコルなどの値でフィルタ条件を設定した、カスタムレポートを作成することができます。 1つのプロファイルにおいて、デバイス毎に種々のレポートを見ることが可能です。
レポートプロファイルの詳細を見る

