レポート機能

NetFlow・sFlow対応フローコレクター

レポート機能

NetFlow Analyzerでは、トラフィック情報を可視化する10種類以上のさまざまなレポートを搭載しています。

フォレンジクスレポート

フォレンジクスレポートでは、インターフェースやアクセスポイントなどを対象として、ローデータを用いて詳細なトラフィックのレポートを作成できます。フォレンジクスレポートの形でこまめにデータを残すことも有効です。トラフィック、アプリケーション、送信元、宛先などのタブに切り替えて、それぞれ詳細なトラフィック情報を把握できます。

>>詳しくはこちら:フォレンジクスレポート機能

フォレンジクスレポートの画面

統合レポート

統合レポートでは、インターフェースやIPグループ、インターフェースグループなどを対象として、データの期間や種類などを細やかに指定して、トラフィックに関する複数のデータを1つのレポートにまとめてレポート化できます。。顧客向けや社内向けなど、利用シーンに併せた柔軟性に優れたレポートを迅速に作成できます。

>>詳しくはこちら:統合レポート機能

統合レポートの画面

キャパシティプランニングレポート

キャパシティプランニングレポートでは、インターフェースやIPグループ、インターフェースグループなどを対象として、ネットワーク帯域のキャパシティプランニングの参考にできるデータを集約してレポート化できます。帯域の平均使用率や標準偏差などのデータをレポート化でき、ネットワークの利用状況に応じた適切なキャパシティプランニングの実現を支援します。
※Enterprise Edition限定機能

>>詳しくはこちら: キャパシティプランニングレポート機能

キャパシティプランニングレポートの画面

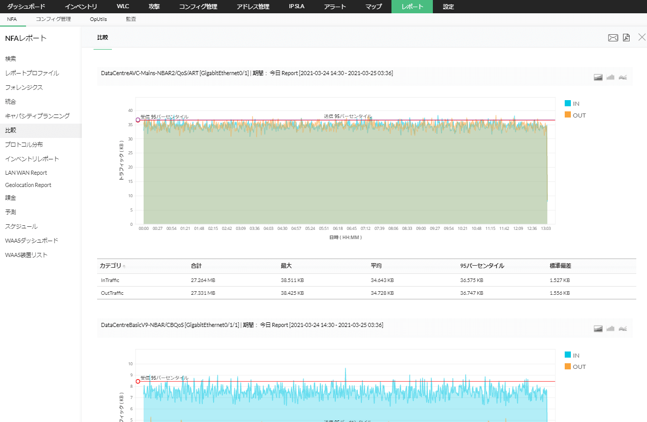
比較レポート

比較レポートでは、インターフェースやIPグループ、インターフェースグループを対象として、指定した時間における複数の機器のトラフィック情報の比較や、指定した機器における複数の時間帯のトラフィック情報の比較ができます。トラフィック利用状況の傾向の把握に活用できます。

>>詳しくはこちら:比較レポート機能

キャパシティプランニングレポートの画面

プロトコル分布レポート

プロトコル分布レポートでは、インターフェースやインターフェースグループ、IPグループを対象として、TCPやUDPなどのプロトコルごとのトラフィックのレポートを作成できます。

プロトコル分布レポートの画面

インベントリレポート

インベントリレポートでは、インターフェースやIPグループ、インターフェースグループを対象として、詳細なトラフィックのレポートを作成できます。トラフィックの最大値や最小値、95パーセンタイル値、リンク速度などを把握できます。

インベントリレポートの画面

パーセンタイルレポート

パーセンタイルレポートでは、インターフェースやIPグループ、インターフェースグループを対象として、パーセンタイル値に基づいたトラフィックのレポートを作成できます。90パーセンタイル、95パーセンタイル、99パーセンタイルのトラフィックを把握できます。例えば95パーセンタイルでは、データの上位5%を除いた最大値を表しており、一般的なピーク値の指標として活用できます。

パーセンタイルレポートの画面

LAN WANレポート

LAN WANレポートでは、事前に定義したLANのIPアドレスに基づき、装置やインターフェースを対象として、LAN-LAN間またはLAN-WAN間のトラフィックのレポートを作成できます。トラフィックの送信元/宛先IPアドレスやアプリケーション、ポート番号、プロトコルなどの詳細情報を把握できます。

LAN WANレポートの画面

予測レポート

予測レポートでは、インターフェースやIPグループ、インターフェースグループなどを対象として、時系列データに自己相関(autocorrelation)や周期変動と損失分解(seasonality trend loss decomposition)、回帰分析(regression)といった手法をかけ合わせて、7日先から1年先までのトラフィックの予測レポートを作成できます。

>>詳しくはこちら: 通信トラフィック予測とは

予測レポートの画面

スケジュールレポート

スケジュールレポートでは、日次や週次、月次などでレポートを自動作成し、メールで特定のメールアドレスに送付できます。インターフェースやIPグループ、インターフェースグループなどを対象とし、それぞれ統合レポートやトラフィックレポート、アプリケーションレポートなどを自動作成してメール送付できます。

スケジュールレポートの画面

検索レポートでは、インターフェースやIPグループ、インターフェースグループなどレポート化したい対象データの条件を詳細に指定し、特定条件のデータのトラフィックに関するレポートを作成できます。事前に対象データの条件が分かっている場合は、検索レポート機能を活用することでレポート化の工数を削減することができます。

>>詳しくはこちら:検索レポート機能

検索レポートの画面

レポートプロファイル

レポートプロファイルでは、レポート作成で頻繁に使用する条件を事前に保存できます。レポート作成のたびに条件を指定する必要はなく、ワンクリックで特定のレポートを作成できます。

>>詳しくはこちら:レポートプロファイル機能

レポートプロファイルの画面