Applications Managerで使用できる外形監視機能と用途別シナリオ
作成日:2021年6月28日 | 更新日:2026年2月9日
外形監視とは、WebサイトやWebアプリケーションを、Webサーバー等が配置されているネットワークの外から
ユーザーと同様の方法でアクセスして監視することです。
通常の監視方法よりもユーザーが体感するWebサイトのパフォーマンスを計測することが可能です。
外形監視について、Applications Managerのページでもご紹介しておりますので
ぜひご覧ください。
■外形監視とは?普通の監視とは何が違う?(Applications Managerホームページ)
ここでは、Applications Managerの機能でできる、外形監視についてまとめております。
URLシーケンス監視
URLシーケンス監視では、 オンラインアプリケーションで用いられる、複数のWebページを監視することが可能です。
これによりURLおよびURLアクティビティを監視できます。
監視の流れ
事前に監視したいWebページの遷移情報を記録します。
その情報を使用してWebページを監視し、インタラクティブ(双方向)のトランザクションを分析します。
例)
・ログインページへのログイン
・Webフォームを使用したアカウントの作成
・何らかのアクションを実行するようアプリケーションに指示
監視画面ではシーケンスごとの可用性や応答時間を確認することが可能です。
図解
参考
- URLシーケンス監視の導入方法(Applications Managerナレッジベース)
- Webトランクション レコーダー(Applications Managerユーザーガイド)
リアルブラウザー監視(有償オプション)
リアルブラウザー監視では 、エンドユーザーの体感を測定、監視することが可能です。
監視の流れ
リアルブラウザー監視は、ブラウザーを経由して実際のユーザーが、Webアプリケーションを閲覧している状況を監視します。
エージェントを仕込んだサーバーから、記録した動作を実行し、その結果をApplications Managerで監視します。
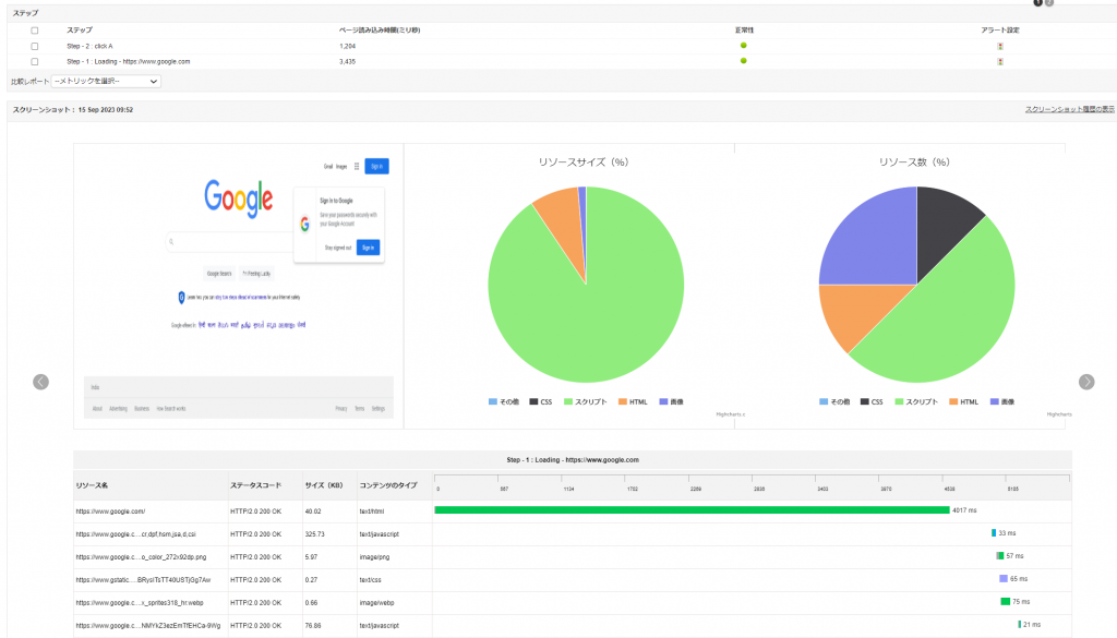
監視画面では、実際に監視しているブラウザーのスクリーンショットとともにリソース情報も見ることが可能です。
※上記の画面は、リアルブラウザー監視画面からエージェントを選択することで、見ることが可能です。
※以下のようなブラウザーが取得する情報は、監視できかねます。
・リアルタイムで何人のユーザーがアクセスしたか?
・どのユーザーがアクセスしたか?
上記の監視メトリック(データ)を取得できるのは、弊社クラウドサービスのSite24x7が該当いたします。
図解
参考
- リアルブラウザー監視の導入方法(Applications Managerナレッジベース)
- リアル ブラウザー監視(Applications Managerユーザーガイド)
2つの機能の比較表
| URLシーケンス監視 | リアルブラウザー監視 | |
|---|---|---|
| 監視 対象 |
Webトランザクションの可用性とパフォーマンス URLシーケンス(一連の遷移)の記録のみに対応 |
Webトランザクションの可用性とパフォーマンス 地理的に異なる場所からのプレイバック(再生)に対応 |
| 監視 目的 |
Webアプリケーションの応答時間を正常に保ち、 問題発生時に迅速に対処するため |
フォーム入力やAJAX コンテンツを含む Webアプリケーションの読み込み時間を監視することで、 正常性を監視し、問題を迅速に発見するため。 |
| 監視 方法 |
APMインストールサーバー側の |
リアルブラウザー(Mozilla Firefox)経由で監視。 |
| 監視 項目 |
Webアプリケーションのシーケンス(遷移状況)の サーバー応答 ※実際のHTMLコンテンツの応答時間のみ考慮 |
サードパーティからダウンロードされるCSS、画像、 リンクを含むWebページの応答時間 |
参考:■Applications ManagerでURLを監視する方法の違いについて(Applications Managerナレッジベース)
各監視の活用例
- 開発段階のWebアプリケーションを監視する時
【URLシーケンス監視】
ログインや、購入等の動作を登録し、基本動作がいつでも問題なく機能しているかどうかのデータ取得に役立つ。
【リアルブラウザー監視】
テスト環境以外の拠点にエージェントを仕込んで監視することで、テスト環境に依存しない開発データの取得が可能。 - Webアプリケーションをリリース後
【URLシーケンス監視】
ユーザーから問合せが来る前に異常に気付くことができる可能性がある。
また、調査を早く始めること、原因のシーケンスを特定することにも役立つ。
【リアルブラウザー監視】
ユーザーから問合せが来る前に異常に気付くことができる可能性がある。
スクリーンショットや各要素でどのくらい負荷がかかっているかを監視可能。
また特定の拠点で発生しているのか、全体で発生している異常なのかを明らかにすることで、事態の優先度を決めるための指針にも役立つ。 - よくある問合せの改善時
リリースしたサービスに対して、「ページの遷移が遅い」「画像が出てこない」等の問い合わせがあった時
【URLシーケンス監視】
応答時間が明らかに多くなっているシーケンスについて、改善を試みる。
【リアルブラウザー監視】
問い合わせがある拠点と問題なく稼働している拠点にエージェントを仕込み、その差分を見ることで原因の特定に役立つ。



