EventLog Analyzer ナレッジベース

サポート対象のSyslogについて


ご質問

EventLog AnalyzerがサポートしているSyslogデバイスの詳細を教えてください。

回答

EventLog AnalyzerがサポートしているSyslogデバイスの詳細(収集対象)は、こちらのページをご参照ください。

なお、上記ページに記載がないデバイスでも、Syslog形式が 「RFC3164」または「RFC5424」に準拠している場合、EventLog AnalyzerはSyslogを収集/保管できます。ただし、上記ページに記載がないデバイスから収集したログに対しては自動的に解析処理が行われず、デフォルトの専用レポートも存在しません。そのため、ログを参照する際にはログ検索機能カスタムレポート機能をご利用ください。

Syslog形式が 「RFC3164」または「RFC5424」に準拠していない場合は、Syslogが適切に処理されない可能性があるため、EventLog Analyzerが収集した場合でも、レポート上の時刻が間違った状態で表示されるなどの問題が発生する可能性があります。

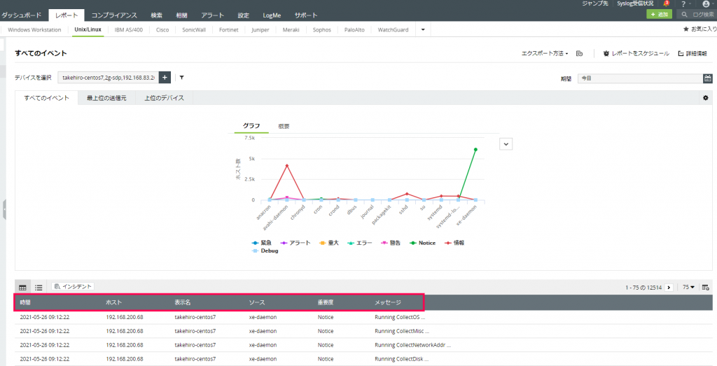
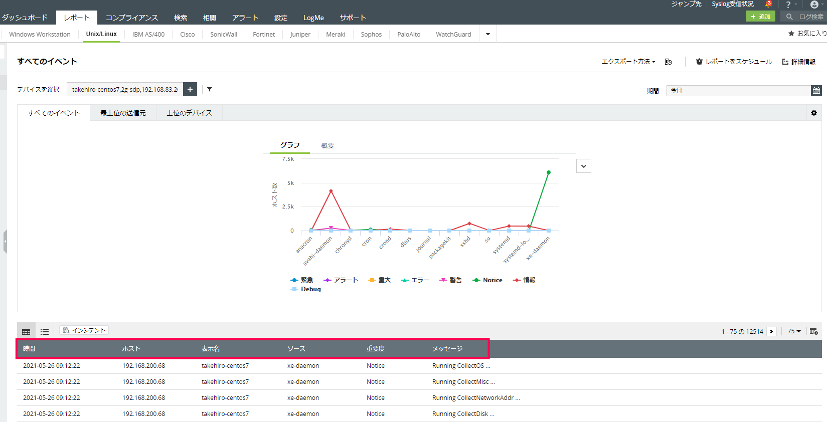
解析処理とは、ログ内の特定情報(イベントIDやソース)をログ種別ごとに認識して抽出し、以下画像のように「ソース」や「重要度」といった個別の項目へ振り分ける処理を指します。また、EventLog Analyzerでは、ソースや重要度といった項目を「フィールド」と呼びます。EventLog Analyzerが解析しなかった情報(フィールドへ振り分けなかった情報)をカスタムレポートへ表示したり、レポート/アラートの条件として設定したい場合は、カスタムログ形式およびカスタムフィールド(パーサールール)を作成して必要な情報を抽出してください。